Workforce Insights
This guide explains how to use the Workforce Insights feature in IceHrm to visualize attendance data, compare timesheets, and view leave timelines.
Overview
IceHrm's Insights module provides visual charts to help you:
- Monitor attendance patterns
- Compare attendance with timesheets
- Track leave across the organization
- Identify trends and anomalies
Accessing Insights
- Log in to IceHrm
- Navigate to Insights -> Workforce Insights
- Select the Leave or Time Tracking tab to view different insights
- Use the date range filter (e.g., Last 1 Year, Last 2 Years) to adjust the time period
Attendance and Time Tracking Insights

The Time Tracking tab provides a comprehensive view of attendance and timesheet data.
Attendance Summary
At the top of the dashboard, you'll see key attendance metrics:
- Total Records: Total number of attendance entries recorded
- Avg. Hours/Day: Average working hours per day across all employees
- Unique Employees: Number of employees with attendance records
- Total Days: Number of days with attendance data
Monthly Attendance Pattern
This line chart displays average hours worked by day of the month. Use this to:
- Identify days with lower or higher productivity
- Spot patterns in working hours throughout the month
- Detect anomalies in attendance behavior
Weekly Attendance Pattern
This bar chart shows average hours worked by day of the week (Monday through Sunday). Use this to:
- Compare productivity across different weekdays
- Identify which days have the highest working hours
- Understand weekly work patterns
Timesheets Summary
Below the attendance section, you'll find timesheet metrics:
- Total Entries: Number of timesheet entries submitted
- Avg. Hours/Day: Average hours logged per day in timesheets
- Unique Employees: Number of employees who submitted timesheets
- Unique Projects: Number of projects with logged time
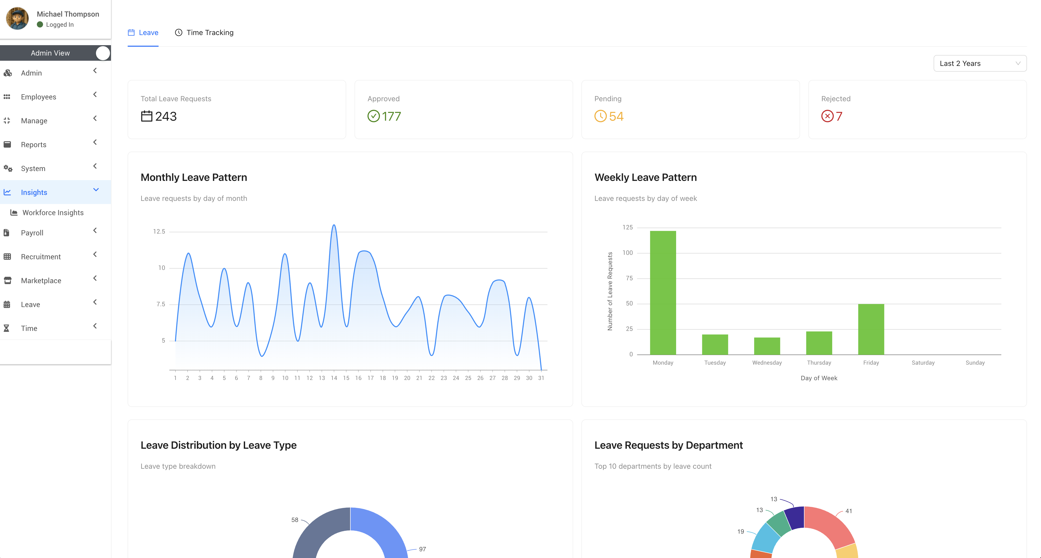
Leave Insights

The Leave tab provides insights into leave requests and patterns across your organization.
Leave Summary
At the top, you'll see an overview of leave requests:
- Total Leave Requests: Total number of leave requests submitted
- Approved: Number of approved leave requests
- Pending: Number of leave requests awaiting approval
- Rejected: Number of rejected leave requests
Monthly Leave Pattern
This line chart displays leave requests by day of the month. Use this to:
- Identify peak leave periods during the month
- Plan for staffing needs based on historical patterns
- Spot unusual spikes in leave requests
Weekly Leave Pattern
This bar chart shows leave requests by day of the week. Use this to:
- See which days employees most commonly take leave
- Identify patterns like extended weekends (Mondays/Fridays)
- Plan coverage for high-leave days
Leave Distribution by Leave Type
This pie chart breaks down leave requests by type (e.g., Annual Leave, Sick Leave). Use this to:
- Understand which leave types are most commonly used
- Monitor sick leave trends
- Plan leave policies based on usage patterns
Leave Requests by Department
This chart shows the top 10 departments by leave count. Use this to:
- Compare leave usage across departments
- Identify departments with high leave rates
- Ensure adequate staffing in high-leave departments